Salah satu hal yang penting dalam mengelola server virtualisasi bagi sebagian orang adalah panel atau dashboard untuk pemantauan sistem. Saat ini XCP-ng sudah dilengkapi dengan web interface/dashboard yang bernama XO-Lite secara default. Namun sebelum adanya XO-Lite, apabila kita ingin melakukan manajemen server XCP-ng, perlu instal appliance terpisah yang namanya Xen Orchestra Appliance.
Saat ini XO-Lite masih belum sempurna dan masih ada beberapa fitur yang belum dapat dijalankan. Kita bisa coba untuk deploy XOA yang menunya disediakan dari XO-Lite. XOA ini bisa dibilang cukup “fleksibel” karena XOA dapat di-deploy di luar XCP-ng (misalnya di server lain) ataupun langsung deploy XOA-nya sebagai VM di dalam XCP-ng. Menu untuk instalasi XOA berupa tombol di XCP-ng.

Saat pilih menu Deploy XOA, kita akan diminta untuk memasukkan beberapa detail. Misalnya memilih storage mana yang akan digunakan (minimal sebesar 20 GB), jaringan yang digunakan, alamat IP untuk aksesnya, dan juga hal administratif seperti username & password.

Saat proses deploy XOA sepengalaman saya saat pengujian memang membutuhkan waktu yang agak lama dan sempat beberapa kali gagal. Untuk mengurangi risiko tersebut, pastikan untuk menjaga koneksi dan juga jangan lakukan refresh/reload pada tab-web browser saat proses deployment berjalan.

Kalau saya sendiri kurang tahu proses deployment XOA-nya berjalan berapa lama, karena memang saat proses, saya tinggal tidur hehehe.
Apabila XOA sudah selesai terinstal, buka web browser dan kunjungi alamat IP yang digunakan untuk XOA. Gambar di bawah ini menampilkan tampilan awalnya. Pada bagian atasnya ada notice untuk mengaktifkan lisensi XOA. Namun XOA masih bisa digunakan tanpa lisensi (dengan beberapa keterbatasan fitur).

Untuk menambahkan host/server dari XCP-ng (karena tidak terdeteksi/ditambahkan otomatis), kita buka menu Settings, lalu masukkan detail dari XCP-ng seperti alamat IP, username & password. Pada gambar di bawah kita bisa lihat bahwa server dari XCP-ng (phantom) sudah berhasil ditambahkan ke dalam XOA (ditandai dengan Status: Enabled).

Apabila kita kembali ke Home dari XOA, kita juga bisa lihat ada entri dengan nama XOA – Xen Orchestra Virtual Appliance – phantom-xcpng.

Pada gambar di atas, kita coba pilih tulisan phantom-xcp-ng (yang ada di sebelah kanan, bukan pilih tulisan XOA-nya). Nantinya kita bisa melihat kondisi (overview) dari server XCP-ng. Beberapa detail yang ditampilkan pada halaman utamanya antara lain adalah penggunaan CPU, memori, jaringan, disk, dan guest VM di dalamnya. Semuanya dilengkapi dengan tampilan grafik sederhana.

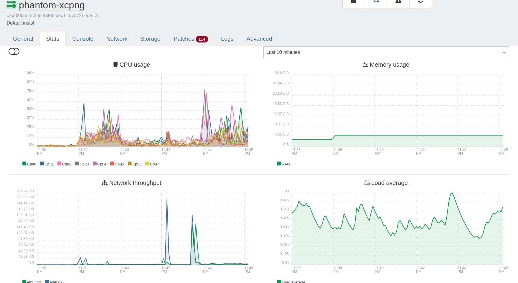
Kita coba juga eksplor tab-tab yang ada pada menu pemantauan XCP-ng melalui XOA. Gambar sebelumnya adalah tampilan dari General tab. Selanjutnya kita coba cek Stats tab yang bisa kita lihat pada gambar di bawah.

Pada stats tab menampilkan grafik penggunaan/load dari resource yang ada, seperti CPU, memori, jaringan, dan disk seiring waktu (terdapat keterangan tingkat load dan waktu berjalan).
Kita lanjut ke Console tab. Pada tab ini kita bisa mengakses console/shell dari sistem yang dipantau pada XOA (dalam hal ini berarti masuk ke shell dari si XCP-ng-nya itu sendiri). Kita bisa menjalankan berbagai perintah untuk XCP-ng dari tab ini. Sehingga kalau kita sedang pakai XOA tidak perlu repot bolak-balik ke XO-Lite apabila ingin melakukan/menjalankan perintah pada shell XCP-ng.

Selanjutnya kita masuk ke Network tab. Pada tab ini berisi dua entri utama yaitu PIF (physical interface) dan Private networks.

Bagian PIF menampilkan network card fisik yang terhubung ke server host (dalam hal ini berarti network card yang terhubung ke XCP-ng). Sedangkan bagian private networks berisi internal virtual network yang dapat digunakan supaya VM dapat berkomunikasi dengan host atau antar VM.
Kita lanjut ke Storage tab. Sesuai namanya, pada tab ini menampilkan storage/disk yang terhubung (pada XCP-ng dalam case ini).

Selanjutnya, kita masuk ke Patches tab. Nah pada tab ini “terkunci” karena harus berlangganan lisensi terlebih dahulu.

Dan saat diklik Upgrade now! akan diarahkan ke halaman https://xen-orchestra.com/#!/xo-pricing yang memuat pricing table untuk paket virtualisasi XCP-ng dari Vates.

Karena.. saya belum tau banyak terkait mekanisme lisensi/subscription-nya, maka saya klik hyperlink-nya (Learn more about Vates VMS https://vates.tech/blog/introducing-vates-virtualization-management-stack/ ).
Dari artikel tersebut dapat disimpulan:
- Dulu XCP-ng gratis, dan XOA memiliki beberapa tier yaitu starter, enterprise, dan premium. Fitur patching via UI hanya ada di versi berbayar, dan apabila menggunakan versi gratis/community untuk update dilakukan melalui SSH.
- Saat ini Vates melakukan rebranding dan konsolidasi. Nama paket produknya sekarang adalah Vates VMS (Virtual Management Stack).
- Mekanisme subscription sudah sepaket dari professional support XCP-ng + XOA. Jadi sudah tidak memungkinkan untuk hanya membeli lisensi untuk XOA saja.
- Tier dari lisensi Vates:
- Essential/Essential+ – untuk infra kecil (1-3 hosts).
- Pro – untuk infra ≥3 hosts.
- Enterprise untuk full support (24×7, SLA 1 jam, dan semua fitur XOA pro).
Kita balik lagi ke XOA dan kunjungi tab lainnya. Logs tab saat dicek isinya kosong (jadinya tidak disertakan gambarnya) dan Advanced tab berisi berbagai konfigurasi/pengaturan lain.

Tab ini berisi beberapa pengaturan:
- Kontrol host – download system log, reboot, dan opsi maintenance mode. Untuk fitur smart reboot hanya tersedia pada versi berbayar.
- Xen settings – menampilkan detail teknis seperti alamat IP, status uptime, versi XCP-ng, dan detail lainnya.
- Informasi hardware – CPU, GPU, info BIOS, dan lainnya.
- Informasi lisensi.
Untuk tulisan kali ini sampai di sini dulu ya. Kita sudah sama-sama eksplor menu-menu utama saat melakukan monitoring menggunakan XOA. Dengan demikian, XOA bisa dibilang menjadi dashboard utama bagi pengguna XCP-ng yang ingin melakukan manajemen yang lebih lengkap dibandingkan menggunakan XO-Lite.
Bagi saya pengalaman mencoba XOA ini cukup menantang dan perlu ada effort karena sehari-hari terbiasa menggunaakn Proxmox VE yang web interface-nya “siap pakai” tanpa perlu instal service atau aplikasi tambahan lainnya.
Sampai jumpa, bye.
nice